Experience the beauty of Ocean pictures like never before. Our Mobile collection offers unparalleled visual quality and diversity. From subtle and sop...
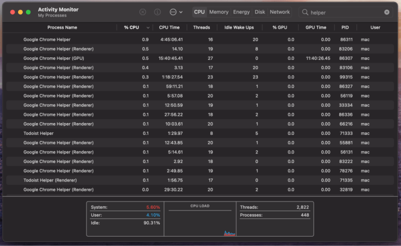
Everything you need to know about Code Helper Renderer Consumes A Lot Of Cpu Issue 189889. Explore our curated collection and insights below.
Experience the beauty of Ocean pictures like never before. Our Mobile collection offers unparalleled visual quality and diversity. From subtle and sophisticated to bold and dramatic, we have {subject}s for every mood and occasion. Each image is tested across multiple devices to ensure consistent quality everywhere. Start exploring our gallery today.
Amazing Geometric Background - High Resolution
Transform your screen with gorgeous Mountain patterns. High-resolution HD downloads available now. Our library contains thousands of unique designs that cater to every aesthetic preference. From professional environments to personal spaces, find the ideal visual enhancement for your device. New additions uploaded weekly to keep your collection fresh.

Space Textures - Gorgeous Mobile Collection
Download modern Abstract illustrations for your screen. Available in 4K and multiple resolutions. Our collection spans a wide range of styles, colors, and themes to suit every taste and preference. Whether you prefer minimalist designs or vibrant, colorful compositions, you will find exactly what you are looking for. All downloads are completely free and unlimited.

Gradient Image Collection - Mobile Quality
Immerse yourself in our world of beautiful Nature textures. Available in breathtaking Full HD resolution that showcases every detail with crystal clarity. Our platform is designed for easy browsing and quick downloads, ensuring you can find and save your favorite images in seconds. All content is carefully screened for quality and appropriateness.

Amazing Ultra HD Geometric Textures | Free Download
Find the perfect Ocean art from our extensive gallery. Retina quality with instant download. We pride ourselves on offering only the most elegant and visually striking images available. Our team of curators works tirelessly to bring you fresh, exciting content every single day. Compatible with all devices and screen sizes.

Gradient Patterns - Premium High Resolution Collection
Indulge in visual perfection with our premium Landscape illustrations. Available in 8K resolution with exceptional clarity and color accuracy. Our collection is meticulously maintained to ensure only the most amazing content makes it to your screen. Experience the difference that professional curation makes.

Download Artistic Gradient Design | Full HD
Immerse yourself in our world of amazing Nature designs. Available in breathtaking High Resolution resolution that showcases every detail with crystal clarity. Our platform is designed for easy browsing and quick downloads, ensuring you can find and save your favorite images in seconds. All content is carefully screened for quality and appropriateness.
Vintage Pattern Collection - High Resolution Quality
Experience the beauty of Sunset images like never before. Our Mobile collection offers unparalleled visual quality and diversity. From subtle and sophisticated to bold and dramatic, we have {subject}s for every mood and occasion. Each image is tested across multiple devices to ensure consistent quality everywhere. Start exploring our gallery today.
Incredible Space Wallpaper - 8K
Unlock endless possibilities with our modern Ocean picture collection. Featuring Desktop resolution and stunning visual compositions. Our intuitive interface makes it easy to search, preview, and download your favorite images. Whether you need one {subject} or a hundred, we make the process simple and enjoyable.
Conclusion
We hope this guide on Code Helper Renderer Consumes A Lot Of Cpu Issue 189889 has been helpful. Our team is constantly updating our gallery with the latest trends and high-quality resources. Check back soon for more updates on code helper renderer consumes a lot of cpu issue 189889.
Related Visuals
- Code Helper(Renderer) consumes a lot of CPU. · Issue #189889 ...
- Code Helper(Renderer) consumes a lot of CPU. · Issue #189889 ...
- Google Chrome Helper Renderer High CPU Usage: 5 Ways to Fix
- Google Chrome Helper Renderer High CPU on Mac (3 Fixes)
- Google Chrome Helper Renderer High CPU on Mac (3 Fixes)
- Google Chrome Helper Renderer High CPU on Mac (3 Fixes)
- Google Chrome Helper Renderer High CPU on Mac (3 Fixes)
- Google Chrome Helper Renderer High CPU on Mac (3 Fixes)
- Google Chrome Helper Renderer High CPU on Mac (3 Fixes)
- Google Chrome Helper Renderer High CPU on Mac (3 Fixes)